Brian Zinchuk is editor and owner of Pipeline Online

Cloud cover over Alberta at 5:40 p.m., according to Environment and Climate Change Canada. Thick clouds can be seen in the solar belt of southern Alberta, from the Rockies to the Saskatchewan border.
Generally speaking, solar power performs pretty well in the summer in Alberta. When its sunny, solar power can easily hit over 80 per cent of nameplate capacity.
But on Aug. 9, at 5:43 p.m., heavy clouds across Alberta saw solar drop substantially. It was putting out just 197 megawatts an installed base of 1,291 megawatts. In comparison, at 5:57 p.m. on Aug 6, solar was producing 771 megawatts, or 59.7 per cent capacity.
Wind, however, was more than making up for it, as wind power generation at that moment on Aug. 9 was 2,273 megawatts, or 59 per cent of installed capacity of 3,853 megawatts.
- 0113 Miller Epic Cinematic Hollywood trailer0113 Miller Epic Cinematic Hollywood trailer
- 0112 SASPO-2896_Right of Way_Awareness_20250112 SASPO-2896_Right of Way_Awareness_2025
- 0111 2026 SK Oil Show booth promo 010111 2026 SK Oil Show booth promo 01
- 0085 Turnbull snow removal call office0085 Turnbull snow removal call office
- 0110 SaskEnergy SEI_Network_Members_Burn_Brighter0110 SaskEnergy SEI_Network_Members_Burn_Brighter
- 0105 SaskEnergy Commitment to Safety0105 SaskEnergy Commitment to Safety
- 0102 Lori Carr Coal Extended0102 Lori Carr Coal Extended
- 0100 Turnbull Project Manager0100 Turnbull Project Manager
- 0099 Mryglod Steel 1080p0099 Mryglod Steel 1080p
- 0097 Eagle Sky Ventures LTD0097 Eagle Sky Ventures LTD
- 0095 Fast Trucking nearly 70 years good at it0095 Fast Trucking nearly 70 years good at it
- 0092 Turnbull projects big and small0092 Turnbull projects big and small
- 0046 City of Estevan This is Estevan Teaser0046 City of Estevan This is Estevan Teaser
- 0077 Caprice Resources Stand Up For Free Speech0077 Caprice Resources Stand Up For Free Speech
- 0061 SIMSA 2024 For Sask Buy Sask0061 SIMSA 2024 For Sask Buy Sask
- 0051 JML Hiring Pumpjack assembly0051 JML Hiring Pumpjack assembly
- 0049 Scotsburn Dental soft guitar0049 Scotsburn Dental soft guitar
- 0041 DEEP Since 2018 now we are going to build0041 DEEP Since 2018 now we are going to build
- 0032 IWS Summer hiring rock trailer music
- 0022 Grimes winter hiring
- 0021 OSY Rentals S8 Promo
- 0018 IWS Hiring Royal Summer
- 0013 Panther Drilling PO ad 03 top drive rigs
- 0002 gilliss casing services0002 gilliss casing services
- 9002 Pipeline Online 30 sec EBEX9002 Pipeline Online 30 sec EBEX
- 9001
Batteries given a run for their money
Something curious has been taking place with Alberta’s grid-scale batteries, possibly system tests or something else. Typically they are used an average of three times each over the course of 30 days, and usually for 9 to 23 minutes at a time, according to Dispatcho.app.
But on Aug. 8, eReserve1 Rycroft produced power to the grid 14 times between 11:24 a.m. and 6:40 p.m. sometimes it produced 10 megawatts, other times 20, a few times 8 or 18 megawatts. The length of time varied from one minute to 15 minutes, with most intervals being four or five minutes. In total, it produced power for 84 minutes.

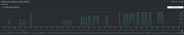
eReserve3 Rycroft was called upon to produce power more times on Aug. 9 than it had been for several months, cumulatively, before that day. Dispatcho.app
A similar thing happened on Aug. 9 at eReserve3 Rycroft. It contributed power for 23 intervals, ranging from one minute to 14 minutes at a time. The total was 114 minutes overall. This is, by far, the most usage Pipeline Online has seen from one of these batteries over many months of observation. Indeed, in one day, eReserve Rycroft provided more intervals of power than it had since Jan. 1. Indeed, from Jan. 1 to Aug. 8, that battery facility provided a total of 115 megawatt-hours to the grid, but 35 megawatt-hours on Aug. 9, alone.
Starting mid-afternoon on Aug. 9, Summerview also contributed power four times, ranging from 1 minute to 59 minutes. The total output by 6 p.m. was 68 minutes. The other two grid-scale batteries had not seen this behaviour as of the evening of Aug. 9
- 0113 Miller Epic Cinematic Hollywood trailer0113 Miller Epic Cinematic Hollywood trailer
- 0112 SASPO-2896_Right of Way_Awareness_20250112 SASPO-2896_Right of Way_Awareness_2025
- 0111 2026 SK Oil Show booth promo 010111 2026 SK Oil Show booth promo 01
- 0085 Turnbull snow removal call office0085 Turnbull snow removal call office
- 0110 SaskEnergy SEI_Network_Members_Burn_Brighter0110 SaskEnergy SEI_Network_Members_Burn_Brighter
- 0105 SaskEnergy Commitment to Safety0105 SaskEnergy Commitment to Safety
- 0102 Lori Carr Coal Extended0102 Lori Carr Coal Extended
- 0100 Turnbull Project Manager0100 Turnbull Project Manager
- 0099 Mryglod Steel 1080p0099 Mryglod Steel 1080p
- 0097 Eagle Sky Ventures LTD0097 Eagle Sky Ventures LTD
- 0095 Fast Trucking nearly 70 years good at it0095 Fast Trucking nearly 70 years good at it
- 0092 Turnbull projects big and small0092 Turnbull projects big and small
- 0046 City of Estevan This is Estevan Teaser0046 City of Estevan This is Estevan Teaser
- 0077 Caprice Resources Stand Up For Free Speech0077 Caprice Resources Stand Up For Free Speech
- 0061 SIMSA 2024 For Sask Buy Sask0061 SIMSA 2024 For Sask Buy Sask
- 0051 JML Hiring Pumpjack assembly0051 JML Hiring Pumpjack assembly
- 0049 Scotsburn Dental soft guitar0049 Scotsburn Dental soft guitar
- 0041 DEEP Since 2018 now we are going to build0041 DEEP Since 2018 now we are going to build
- 0032 IWS Summer hiring rock trailer music
- 0022 Grimes winter hiring
- 0021 OSY Rentals S8 Promo
- 0018 IWS Hiring Royal Summer
- 0013 Panther Drilling PO ad 03 top drive rigs
- 0002 gilliss casing services0002 gilliss casing services
- 9002 Pipeline Online 30 sec EBEX9002 Pipeline Online 30 sec EBEX
- 9001