Brian Zinchuk is editor and owner of Pipeline Online

Wind turbines near Pincher Creek, Alberta, on Dec. 1, 2023. Photo by Brian Zinchuk
Alberta wind generation had a really great day on Sunday, Dec. 8. And as a result, when wind was doing awesome, no one was getting paid.
That’s right, the pool price paid to all power generators – gas, hydro, cogen, biomass, wind, solar – was zero. And it stayed that way for many hours. As of noon, Mountain Standard time, the pool price had remained zero for 12 hours straight. Unless they have a side deal (such as with Amazon) or are getting reimbursed for carbon credits, all generators on the Alberta grid were getting zero for their product for half a day.
A product that has an intrinsic value by its very nature of keeping the lights on and people alive was worthless. The entire Alberta grid was powered for half a day for less than the cost of a singular Timbit.


At noon, Alberta’s wind fleet of 1,722 grid-scale wind turbines was producing 4,085 megawatts out of a capacity of 5,496. That’s 74.3 per cent, one of the highest numbers Pipeline Online has seen in three years of regular monitoring of the Alberta grid.

According to data from the Alberta Electric System Operators (AESO), the following two hours saw the price rise to 1 cent per megawatt-hour. The entirety of Alberta’s 11,078 megawatts consumed during the 2-3 p.m. hour netted $110.78 – cumulatively, for all generators, for the whole province. Every single traffic light, TV, factory, gas plant, pumpjack, refinery, sawmill, corner store, cellphone charger, hospital and home operated in Alberta for an hour for the price of a nice meal for two, but not enough to include an 18 per cent tip.
And because the price was zero for those 12 hours, all Alberta power exports were also free to their neighbours. British Columbia got 348 megawatts of free power at noon, and Montana got 76. Saskatchewan’s intertie with Alberta is down for several months due to maintenance, so it wasn’t able to cash in on the free power bonanza.
The pricing spell was finally broken at 3 p.m., by which time wind output dropped by roughly 800 megawatts and the pool price rose to $8.08 per megawatt-hour.
Solar tops out at less than 10 per cent at noon
However, as it was also the time when the sun was highest in the sky, solar was putting out 177 megawatts out of a capacity of 1,812. That’s 9.7 per cent of capacity, at the time of day when solar output should be at its maximum.

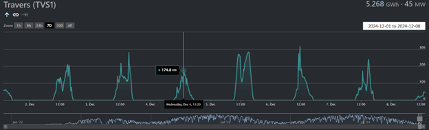
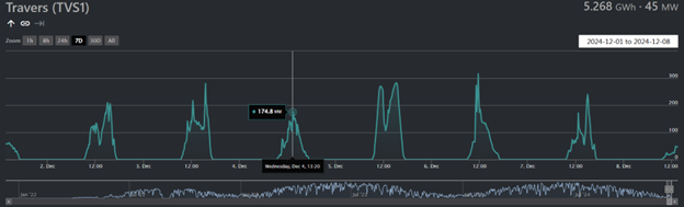
Looking at Alberta’s largest solar facility, the massive 465 megawatt Travers facility in Vulcan County was putting out just 46 megawatts. According to Dispatcho.app, which logs the minute-by-minute data from the AESO, Travers’ capacity factor for the 7 days previous was just 6.7 per cent. Factors affecting this include the sun being low in the sky, for fewer hours, and cloudy weather obscuring the panels.
- 0123 Pride Upkeep 2026 packages0123 Pride Upkeep 2026 packages
- 0122 SASPO-2956_Safety_2026_Youtube0122 SASPO-2956_Safety_2026_Youtube
- 0109 SaskPower SASPO_2817_PLT_Recruitment_0109 SaskPower SASPO_2817_PLT_Recruitment_
- 0120 2026 SK oil show attendee0120 2026 SK oil show attendee
- 0118 IBEW 30 sec0118 IBEW 30 sec
- 0115 SaskPower SASPO_2817_PLT_Recruitment_DIVERSITY0115 SaskPower SASPO_2817_PLT_Recruitment_DIVERSITY
- 0114 Prospera Bold Vision0114 Prospera Bold Vision
- 0113 Miller Epic Cinematic Hollywood trailer0113 Miller Epic Cinematic Hollywood trailer
- 0085 Turnbull snow removal call office0085 Turnbull snow removal call office
- 0102 Lori Carr Coal Extended0102 Lori Carr Coal Extended
- 0100 Turnbull Project Manager0100 Turnbull Project Manager
- 0099 Mryglod Steel 1080p0099 Mryglod Steel 1080p
- 0097 Eagle Sky Ventures LTD0097 Eagle Sky Ventures LTD
- 0095 Fast Trucking nearly 70 years good at it0095 Fast Trucking nearly 70 years good at it
- 0092 Turnbull projects big and small0092 Turnbull projects big and small
- 0046 City of Estevan This is Estevan Teaser0046 City of Estevan This is Estevan Teaser
- 0077 Caprice Resources Stand Up For Free Speech0077 Caprice Resources Stand Up For Free Speech
- 0061 SIMSA 2024 For Sask Buy Sask0061 SIMSA 2024 For Sask Buy Sask
- 0051 JML Hiring Pumpjack assembly0051 JML Hiring Pumpjack assembly
- 0049 Scotsburn Dental soft guitar0049 Scotsburn Dental soft guitar
- 0041 DEEP Since 2018 now we are going to build0041 DEEP Since 2018 now we are going to build
- 0032 IWS Summer hiring rock trailer music
- 0022 Grimes winter hiring
- 0021 OSY Rentals S8 Promo
- 0018 IWS Hiring Royal Summer
- 0013 Panther Drilling PO ad 03 top drive rigs
- 0002 gilliss casing services0002 gilliss casing services
- 9002 Pipeline Online 30 sec EBEX9002 Pipeline Online 30 sec EBEX
- 9001
Building more and more
The number of wind farms in Alberta is rising, again. AESO reports that the Wild Rose 2 Wind will be added to the grid effective Dec. 18, adding 192 megawatts. It will take some time to fully commission and bring the facility online, however. And Forty Mile Granlea increased its capacity from 200 to 220 megawatts effective Dec. 6.
These additions will push Alberta’s wind capacity to in excess of 6,000 megawatts. That’s significant to Saskatchewan for three reasons: the first is it exceeds the maximum theoretical capacity of the entire Saskatchewan grid, if every single coal and gas unit was running at maximum, every dam was full, every solar panel fully lit at noon and every wind turbine was cranking at maximum output (This never, ever happens, and never will.)
Second, the 6,000 megawatts of wind alone will exceed by a factor of two Saskatchewan’s planned expansion of wind and solar by 3,000 megawatts by 2035. Thus, if Saskatchewan wants to see how that scale of wind output helps and hinders a grid, they just need to look to the west, because it’s already being done there, twice as large.
Third, the wind output in Alberta at noon on Sunday exceeded the highest recorded demand SaskPower has ever reported, on Dec. 30, 2021, when SaskPower demand hit 3.910 megawatts. Thus, for Saskatchewan to have a day, even momentarily, where wind could theoretically supply the entire province’s needs, it would need to build something like the 49 and counting grid-scale wind farms Alberta has built, with 1722 wind turbines, costing many, many billions of dollars, and hope for a day like Sunday.
However, on the day that SaskPower actually did hit that consumption demand peak back in December, 2021, in fact Alberta’s then-approximately 2700 megawatts of wind turbines had to shut down due to the – 30 C temperatures. This resulted in wind output at that very moment of just 2 megawatts across the entire fleet.
(Note that the Alberta wind fleet more than doubled in three years).
- 0123 Pride Upkeep 2026 packages0123 Pride Upkeep 2026 packages
- 0122 SASPO-2956_Safety_2026_Youtube0122 SASPO-2956_Safety_2026_Youtube
- 0109 SaskPower SASPO_2817_PLT_Recruitment_0109 SaskPower SASPO_2817_PLT_Recruitment_
- 0120 2026 SK oil show attendee0120 2026 SK oil show attendee
- 0118 IBEW 30 sec0118 IBEW 30 sec
- 0115 SaskPower SASPO_2817_PLT_Recruitment_DIVERSITY0115 SaskPower SASPO_2817_PLT_Recruitment_DIVERSITY
- 0114 Prospera Bold Vision0114 Prospera Bold Vision
- 0113 Miller Epic Cinematic Hollywood trailer0113 Miller Epic Cinematic Hollywood trailer
- 0085 Turnbull snow removal call office0085 Turnbull snow removal call office
- 0102 Lori Carr Coal Extended0102 Lori Carr Coal Extended
- 0100 Turnbull Project Manager0100 Turnbull Project Manager
- 0099 Mryglod Steel 1080p0099 Mryglod Steel 1080p
- 0097 Eagle Sky Ventures LTD0097 Eagle Sky Ventures LTD
- 0095 Fast Trucking nearly 70 years good at it0095 Fast Trucking nearly 70 years good at it
- 0092 Turnbull projects big and small0092 Turnbull projects big and small
- 0046 City of Estevan This is Estevan Teaser0046 City of Estevan This is Estevan Teaser
- 0077 Caprice Resources Stand Up For Free Speech0077 Caprice Resources Stand Up For Free Speech
- 0061 SIMSA 2024 For Sask Buy Sask0061 SIMSA 2024 For Sask Buy Sask
- 0051 JML Hiring Pumpjack assembly0051 JML Hiring Pumpjack assembly
- 0049 Scotsburn Dental soft guitar0049 Scotsburn Dental soft guitar
- 0041 DEEP Since 2018 now we are going to build0041 DEEP Since 2018 now we are going to build
- 0032 IWS Summer hiring rock trailer music
- 0022 Grimes winter hiring
- 0021 OSY Rentals S8 Promo
- 0018 IWS Hiring Royal Summer
- 0013 Panther Drilling PO ad 03 top drive rigs
- 0002 gilliss casing services0002 gilliss casing services
- 9002 Pipeline Online 30 sec EBEX9002 Pipeline Online 30 sec EBEX
- 9001
Banner day conundrum
There’s another conundrum from what should otherwise be considered a banner day for wind in Alberta. Current proposals before the Alberta Electric System Operator for market reforms would have the current pricing limits expanded from zero dollars (minimum) and $999.99 per megawatt-hour (maximum) to negative $100 per megawatt-hour (minimum) and positive $3000 per megawatt-hour (maximum).
The result of a day like Sunday would be the surplus of wind would almost certainly result in negative pricing – not just for Alberta’s wind fleet, but for all generators, including gas-fired generators that have to pay for the fuel they are burning, only to sell it for negative prices. Another way of saying that is they would be paying for the fuel, then paying to give the power away.
The idea of getting paid nothing is a market signal to reduce supply. And that’s exactly what happens.
A version of this was already taking place on Sunday. At noon, six of Alberta’s largest gas-fired generators had shut down all generation, with nine running at roughly half capacity. The fact the current pool price of zero dollars for their product, combined with the vast surplus of wind at the time, almost certainly drove those units to scale back or shut down.
The fleet of “gas-fired steam” units, those former coal-fired power plants that were converted to natural gas, was barely on the board, with just 424 megawatts compared to their maximum capacity of 3078 megawatts. On cold days when the wind isn’t blowing, that fleet is often running full out, at or near max capacity.
All but one of Alberta’s simple cycle gas plant units were shut down. That’s entirely in keeping with their purpose, as simple cycle plants are generally used for peaking power production, and there was certainly no need for that at the time.
Another interesting dynamic is that the Brazeau Hydro dam was all but shut down, churning out just 15 megawatts to the grid, with 195 megawatts of dispatched contingency reserve. This sort of performance allows a dam operator to build up their water supply behind the dam to release it later, when they will actually get paid something for their power.
The most substantial difference between the two provinces is Alberta is an open electrical market, whereas SaskPower operates a closed electrical market. Saskatchewan, therefore, does not have its own price fluctuations. But it does participate in the electrical markets of its neighbours, as both a buyer and seller.
- 0123 Pride Upkeep 2026 packages0123 Pride Upkeep 2026 packages
- 0122 SASPO-2956_Safety_2026_Youtube0122 SASPO-2956_Safety_2026_Youtube
- 0109 SaskPower SASPO_2817_PLT_Recruitment_0109 SaskPower SASPO_2817_PLT_Recruitment_
- 0120 2026 SK oil show attendee0120 2026 SK oil show attendee
- 0118 IBEW 30 sec0118 IBEW 30 sec
- 0115 SaskPower SASPO_2817_PLT_Recruitment_DIVERSITY0115 SaskPower SASPO_2817_PLT_Recruitment_DIVERSITY
- 0114 Prospera Bold Vision0114 Prospera Bold Vision
- 0113 Miller Epic Cinematic Hollywood trailer0113 Miller Epic Cinematic Hollywood trailer
- 0085 Turnbull snow removal call office0085 Turnbull snow removal call office
- 0102 Lori Carr Coal Extended0102 Lori Carr Coal Extended
- 0100 Turnbull Project Manager0100 Turnbull Project Manager
- 0099 Mryglod Steel 1080p0099 Mryglod Steel 1080p
- 0097 Eagle Sky Ventures LTD0097 Eagle Sky Ventures LTD
- 0095 Fast Trucking nearly 70 years good at it0095 Fast Trucking nearly 70 years good at it
- 0092 Turnbull projects big and small0092 Turnbull projects big and small
- 0046 City of Estevan This is Estevan Teaser0046 City of Estevan This is Estevan Teaser
- 0077 Caprice Resources Stand Up For Free Speech0077 Caprice Resources Stand Up For Free Speech
- 0061 SIMSA 2024 For Sask Buy Sask0061 SIMSA 2024 For Sask Buy Sask
- 0051 JML Hiring Pumpjack assembly0051 JML Hiring Pumpjack assembly
- 0049 Scotsburn Dental soft guitar0049 Scotsburn Dental soft guitar
- 0041 DEEP Since 2018 now we are going to build0041 DEEP Since 2018 now we are going to build
- 0032 IWS Summer hiring rock trailer music
- 0022 Grimes winter hiring
- 0021 OSY Rentals S8 Promo
- 0018 IWS Hiring Royal Summer
- 0013 Panther Drilling PO ad 03 top drive rigs
- 0002 gilliss casing services0002 gilliss casing services
- 9002 Pipeline Online 30 sec EBEX9002 Pipeline Online 30 sec EBEX
- 9001
Four orders of magnitude variance
Just one week before, on Dec. 2, Alberta’s 1,722 wind turbines put out 0.007 per cent of their collective capacity, a mere 0.39 megawatts out of 5,476 capacity (There was an increase of 20 megawatts over the course of the week).
So, in the space of a week, Alberta’s wind output varied from 0.007 per cent of capacity to 74.3 per cent – a factor of four orders of magnitude. And that variation, by far the largest variable in the grid over the course of the week, saw wind go from producing 0 per cent of Alberta’s power at noon on Dec. 1 to 33.8 per cent at noon on Dec 8.
- 0123 Pride Upkeep 2026 packages0123 Pride Upkeep 2026 packages
- 0122 SASPO-2956_Safety_2026_Youtube0122 SASPO-2956_Safety_2026_Youtube
- 0109 SaskPower SASPO_2817_PLT_Recruitment_0109 SaskPower SASPO_2817_PLT_Recruitment_
- 0120 2026 SK oil show attendee0120 2026 SK oil show attendee
- 0118 IBEW 30 sec0118 IBEW 30 sec
- 0115 SaskPower SASPO_2817_PLT_Recruitment_DIVERSITY0115 SaskPower SASPO_2817_PLT_Recruitment_DIVERSITY
- 0114 Prospera Bold Vision0114 Prospera Bold Vision
- 0113 Miller Epic Cinematic Hollywood trailer0113 Miller Epic Cinematic Hollywood trailer
- 0085 Turnbull snow removal call office0085 Turnbull snow removal call office
- 0102 Lori Carr Coal Extended0102 Lori Carr Coal Extended
- 0100 Turnbull Project Manager0100 Turnbull Project Manager
- 0099 Mryglod Steel 1080p0099 Mryglod Steel 1080p
- 0097 Eagle Sky Ventures LTD0097 Eagle Sky Ventures LTD
- 0095 Fast Trucking nearly 70 years good at it0095 Fast Trucking nearly 70 years good at it
- 0092 Turnbull projects big and small0092 Turnbull projects big and small
- 0046 City of Estevan This is Estevan Teaser0046 City of Estevan This is Estevan Teaser
- 0077 Caprice Resources Stand Up For Free Speech0077 Caprice Resources Stand Up For Free Speech
- 0061 SIMSA 2024 For Sask Buy Sask0061 SIMSA 2024 For Sask Buy Sask
- 0051 JML Hiring Pumpjack assembly0051 JML Hiring Pumpjack assembly
- 0049 Scotsburn Dental soft guitar0049 Scotsburn Dental soft guitar
- 0041 DEEP Since 2018 now we are going to build0041 DEEP Since 2018 now we are going to build
- 0032 IWS Summer hiring rock trailer music
- 0022 Grimes winter hiring
- 0021 OSY Rentals S8 Promo
- 0018 IWS Hiring Royal Summer
- 0013 Panther Drilling PO ad 03 top drive rigs
- 0002 gilliss casing services0002 gilliss casing services
- 9002 Pipeline Online 30 sec EBEX9002 Pipeline Online 30 sec EBEX
- 9001